MikroTik Management Platform

Command Center MikroTik
Smart β€” Easy Control, All-in-One

Transform network management for apartments and hotels with a beautiful Dashboard and automation features built just for you.

Get Started Sign In
πŸ”’ blackcat.local
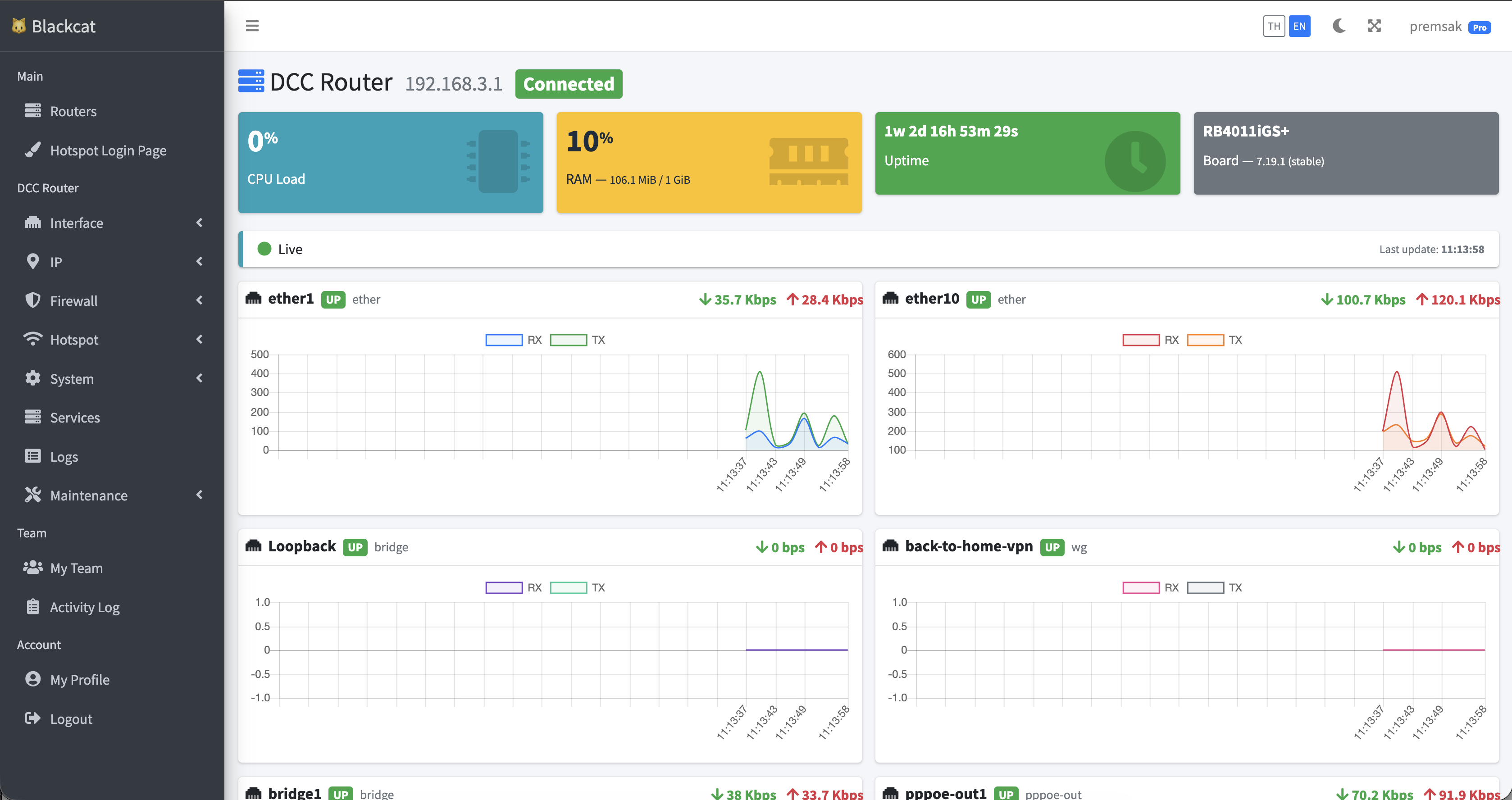
Dashboard
Hotspot Users
Vouchers
Online Users
∞
Routers per account
1m
Poll every 1 min
100%
Web-based access
0
No Winbox needed
Features

Everything a Hostel Admin Needs

Designed specifically for apartment owners, hotels, and internet cafΓ©s.

Real-time Dashboard

View router Online/Offline status, beautiful traffic graphs, and see your full network overview instantly β€” no refresh needed.

LIVE STATS

Hotspot Automation

Generate vouchers in bulk, customize the login page, and save paper with a 2-per-row print layout.

AUTO VOUCHER

Activation-based Expiry

Expiry counts from first actual use, not creation date β€” fairer for customers and more value from every voucher.

SMART EXPIRE

Bulk Actions

Save admin time by managing users (delete, disable, print) many at once in a single click.

1-CLICK MULTI

Team / Sub-users

Give counter staff print-only access while the owner keeps full control over backend settings.

ROLE CONTROL

Colored Logs

Quickly find issues with color-coded logs by Error, Warning, and Info β€” no more digging in Winbox or SSH.

SMART LOGS
Get started now

Manage your MikroTik
from anywhere in the world

Sign up in seconds. No credit card. No commitment.